历史上的今天
今天是:2024年09月24日(星期二)
2021年09月24日 | 1-基于51单片机的音乐彩灯
2021-09-24 来源:eefocus
具体实现功能
系统由51单片机+ADC0809模块+LM386功放模块+喇叭+音频接口+发光二极管+电源构成。
具体功能:
(1)通过音频线输入可以播放电脑、手机、MP3里面的音乐。
(2)AD对音频信号的采集,转换为数字信号给单片机。
(3)具有8个LED频谱彩灯,随音乐变化闪烁。

设计背景
随着人们生活水平的提高,人们对环境的要求越来越高,城市环境建设日益为人们所重视。灯作为一种观赏性较高的艺术,不断的出现在城市的广场、公园及其它公共场所,早些的灯都是固定不可调的,显得有些单调,随着科技的发展音乐灯也进入了我们的城市。音乐灯是现代科技与艺术的综合,音乐灯将喷水图形、彩色灯光及音乐旋律构成一个有机的整体,随着乐曲旋律和节奏的变化,在五彩绚丽的变幻灯光照耀下,构成一幅幅奇妙无比的景观、令人赏心悦目,叹为观止,在视听上获得极大的享受。
硬件设计
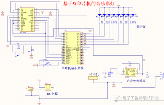
本文的硬件设计框图如图所示,由以下模块构成:
(1)单片机最小系统。用于驱动和控制其他模块,以实现整体功能,其以AT89S52单片机为核心芯片,并辅以复位电路和晶振电路;
(2)音频输入及放大模块。音频输入后,采用LM386模块进行放大,以进行进一步的处理;
(3)AD转换电路。利用ADC0809模块对从LM386模块输入的音频信号进行处理,将其转换为数字信号;
(4)LED彩灯显示模块。利用8个LED彩灯实现音乐频谱的显示。

软件设计
根据本文设计需求,在硬件电路图的基础上,需要通过软件编程实现的具体功能:
(1)通过音频线输入可以播放电脑、手机、MP3里面的音乐。
(2)AD对音频信号的采集,转换为数字信号给单片机。
(3)具有8个LED频谱彩灯,随音乐变化闪烁。
原理图
本系统原理图设计采用Altium Designer19,具体如图。

程序
本设计利用KEIL5软件实现程序设计,具体如图。
下一篇:51单片机 PWM调速基本原理
史海拾趣
|
本帖最后由 jameswangsynnex 于 2015-3-3 20:00 编辑 联发科作为台股股王,是全球前五大IC设计公司,而作为新兴的台湾未上市公司的股王晨星的实力也不容小看,笔者现将两大公司进行一个简单的对比。 联发科 晨星 董事长蔡明介 ...… 查看全部问答> |
|
MAX267是专用的带通滤波器芯片,我想要得到中心频率信号10000倍的增益,所以用两片267级联,每片有两个二阶滤波器,每个的Q都是10,时钟信号都一样1.83KHz,中心频率为11Hz,结果得到一放大的正弦波,放大倍数差不多是10000,但是幅值 ...… 查看全部问答> |
|
终于熬夜将Alientek开发板的资料上传了一半! 下一半这个周末上传,周末亚运多放一天假! Alientek开发板所有的代码都是原创(当然不排除有些外设驱动程序是 移植的网上的代码进行修改),一共28个实例,由正点原子完成, 不完全手册一共 ...… 查看全部问答> |
|
使用5509,通过MCBSP0以SPI外接一个串行flash 程序硬件仿真正常, 但却无法将已经转换为hex格式的程序下载到flash里面, 报错是flashburn显示flash和ccs没有联通。 我想请教的包括: 以mcbsp0口链接flash的时候, flash的逻辑地址,物理地址 ...… 查看全部问答> |
|
我写了个SPI的程序来读MMC卡,用软件模拟SPI读写正常,用硬件SPI口能发送数据,就是不能收到数据不知道为什么,下面是我的软件SPI程序和硬件SPI程序和初始化,希望大家能帮忙看看出了什么问题,非常感谢,程序如下!(都采用SPI0口的三根线)P3.3,P ...… 查看全部问答> |




